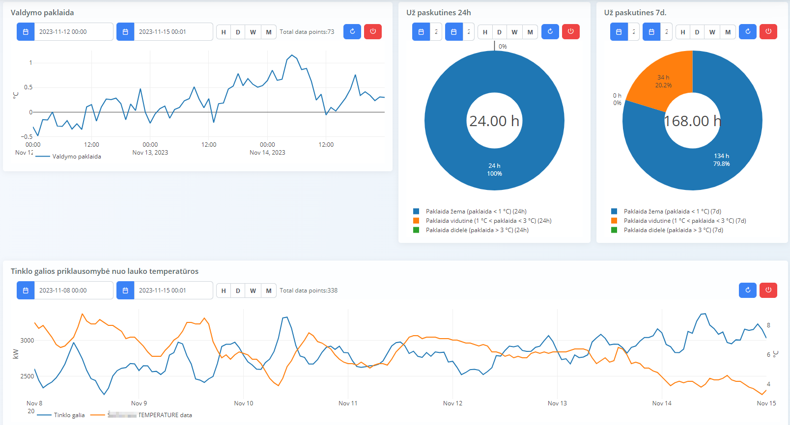
Report Generation #
The Report Generation component calculates and visualizes key performance indicators over different time periods. Reports are customizable and can be automatically sent to responsible personnel.
Key Features: #
- Daily/Weekly/Monthly KPI Calculation: Automatically computes and displays reports.
- User Interface for Access: Reports are accessible through an intuitive user interface.
- Automated Report Distribution: Quality control reports are sent daily, weekly, or monthly.
- Unlimited Recipients: Reports can be sent to any number of responsible personnel.
- Customizable Report Format: Users can configure reports based on specific needs.
- Secure Data Storage: All reports are stored securely in the database.


